Обновлённый self-service NT DSP
- Автор: Анастасия Терех
NT Technology представила обновление NT DSP с новым интерфейсом и расширенными возможностями для самостоятельного управления рекламными кампаниями. Теперь клиенты могут планировать, запускать и анализировать размещения в едином окне — с полным контролем над закупкой, креативами и аналитикой.
Новый интерфейс и логика работы

Обновлённый кабинет NT DSP объединяет все ключевые функции: кампании, креативы, таргеты, статистику, финансы и документацию. Интерфейс разработан с фокусом на гибкость и управляемость: метрики, настройки и отчётность доступны в несколько кликов.
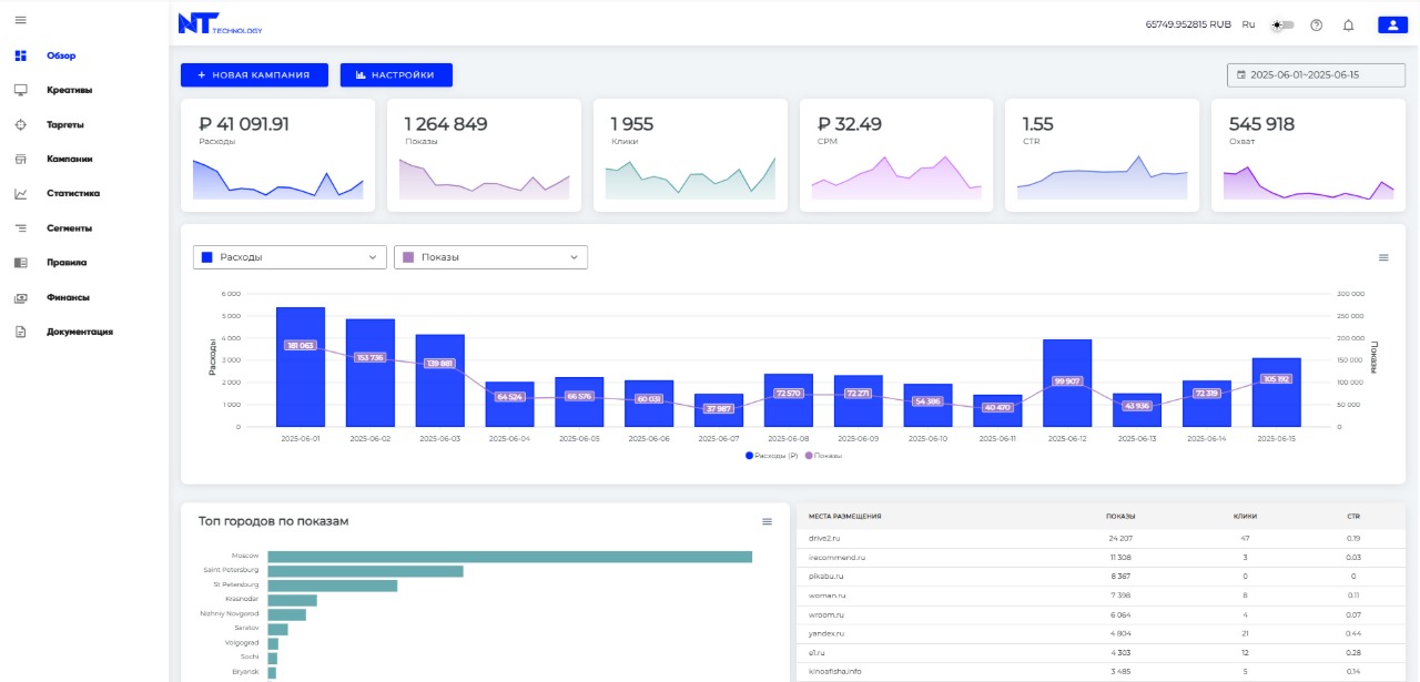
Разделы “Овервью” и “Статистика” в NT DSP работают как полноценный дашборд в стиле Looker Studio, но встроенный прямо в платформу. При авторизации пользователь сразу попадает в раздел “Овервью”, где отображаются ключевые метрики рекламных активностей. Это позволяет моментально оценить результаты кампаний и динамику по основным KPI.
Любой специалист, от маркетолога до аналитика, может за секунды собрать нужный отчёт: выбрать метрики, сгруппировать данные по десяткам параметров от площадок, городов и устройств до бандлов приложений, и сразу увидеть, где реклама работает лучше. В пару кликов отчёт выгружается в CSV, готовый к интеграции с BI или Google Sheets. Также доступна выгрузка данных по API для интеграции с внешними аналитическими инструментами.
Раздел “Статистика” превращается из обычной таблицы в полноценный инструмент аналитики и принятия решений на основе данных.
AI-креативы
В платформу интегрирован модуль AI-генерации нативных объявлений. Платформа формирует изображения и тексты на основе посадочной страницы и описания продукта. Результат – готовое нативное объявление с заголовком, описанием и визуалом, адаптированным под формат и требования площадок. Процесс занимает считанные секунды и обеспечивает качество на уровне профессиональных креативных команд.

Гибкое управление закупкой
Пользователям доступно три стратегии закупки:
- Fix — фиксированная ставка. Простая и предсказуемая стратегия: вы задаёте CPM, и все показы проходят именно по этой цене.
- Adaptive — адаптивная ставка. Стратегия, которая помогает не переплачивать в аукционах с низкой конкуренцией. Алгоритм анализирует текущие цены торгов и снижает ставку, если может выиграть показ дешевле, воспринимая вашу ставку как максимально допустимую.
- Dynamic — динамическая ставка. Использует исторические данные по выигранным аукционам: алгоритм прогнозирует, какая ставка с наибольшей вероятностью победит в конкретном аукционе, и выставляет её автоматически, используя ваш CPM как верхний предел.
Платформа также поддерживает управление по позициям размещения, настройку White/Black-листов сайтов, отдельных страниц и бандлов приложений, фильтрацию по тематикам и доменам, а также верификацию трафика сторонними системами.
Таргетинги и аналитика
В NT DSP реализован расширенный набор инструментов таргетинга:
- гео (включая супергео-радиус),
- тип устройства и подключения,
- браузер, язык,
- тематика сайтов, приложения, IP-фильтры. Для категоризации площадок используется собственная система на базе AI-анализа контента. Алгоритм обрабатывает контент сайта или страницы каждой площадки и определяет её фактическую тематику. Это обеспечивает более точное определение релевантности, исключает нецелевой трафик и повышает уровень brand safety.
Система аналитики отслеживает ключевые метрики (CTR, CPM, CPV, VTR, viewability, quartiles) и позволяет формировать отчёты по срезам: гео, площадки, устройства, типы креативов и источники инвентаря.
Видео и CTV
NT DSP поддерживает JS/VAST-креативы, позволяет закупать инвентарь форматов CTV и Rewarded Ads. Платформа собирает подробную статистику по видео-событиям (Start, Skip, Quartiles, Complete, Mute, Pause, Fullscreen и др.), обеспечивая контроль за качеством и досмотрами.
Финансы и соответствие требованиям законодательства
Раздел «Финансы» содержит данные о платежах, актах и ежедневных расходах. Платформа соответствует требованиям закона 347-ФЗ «О рекламе» и поддерживает передачу данных в ЕРИР.
Заключение
Обновлённый self-service NT DSP отражает стратегию NT Technology по развитию продуктов для самостоятельного управления digital-закупками.
Платформа сочетает технологичность, прозрачность и контроль, позволяя клиентам выстраивать эффективные кампании без посредников и дополнительных инструментов.
Для получения доступа к платформе свяжитесь с:
Егор Качан, Business Development Director — e.kachan@nt.technology.